Reporting

Data-driven decisions with

Track performance, measure ROI and optimize your customer conversations with 11 comprehensive report types, real-time dashboards and exportable analytics.

11 Report types
Real-time Dashboard
CSV/PDF Exports
app.salesrep.com

Real-time

Live metrics

CSV/PDF

Export anywhere

11

Report types

Real-time

Dashboard

CSV/PDF

Export formats

11 report types for complete visibility

Get granular insights into every aspect of your customer conversations and team performance.

Lifecycle

Track leads from new to paying customers across every stage of the journey.

Calls

Call performance analytics including duration, outcomes and agent efficiency.

Conversations

Conversation activity metrics across all channels and team members.

Responses

Response time tracking to identify bottlenecks and improve speed.

Resolutions

Resolution rate monitoring to measure team effectiveness and SLA compliance.

Messages

Message volume and performance metrics for every channel.

Contacts

Contact metrics and information to understand your customer base.

Assignments

Contact assignment tracking to monitor workload distribution.

Leaderboard

Top-performing agents and teams ranked by key metrics.

Users

User activity metrics to monitor team engagement and productivity.

Broadcasts

Broadcast delivery and performance analytics across all channels.

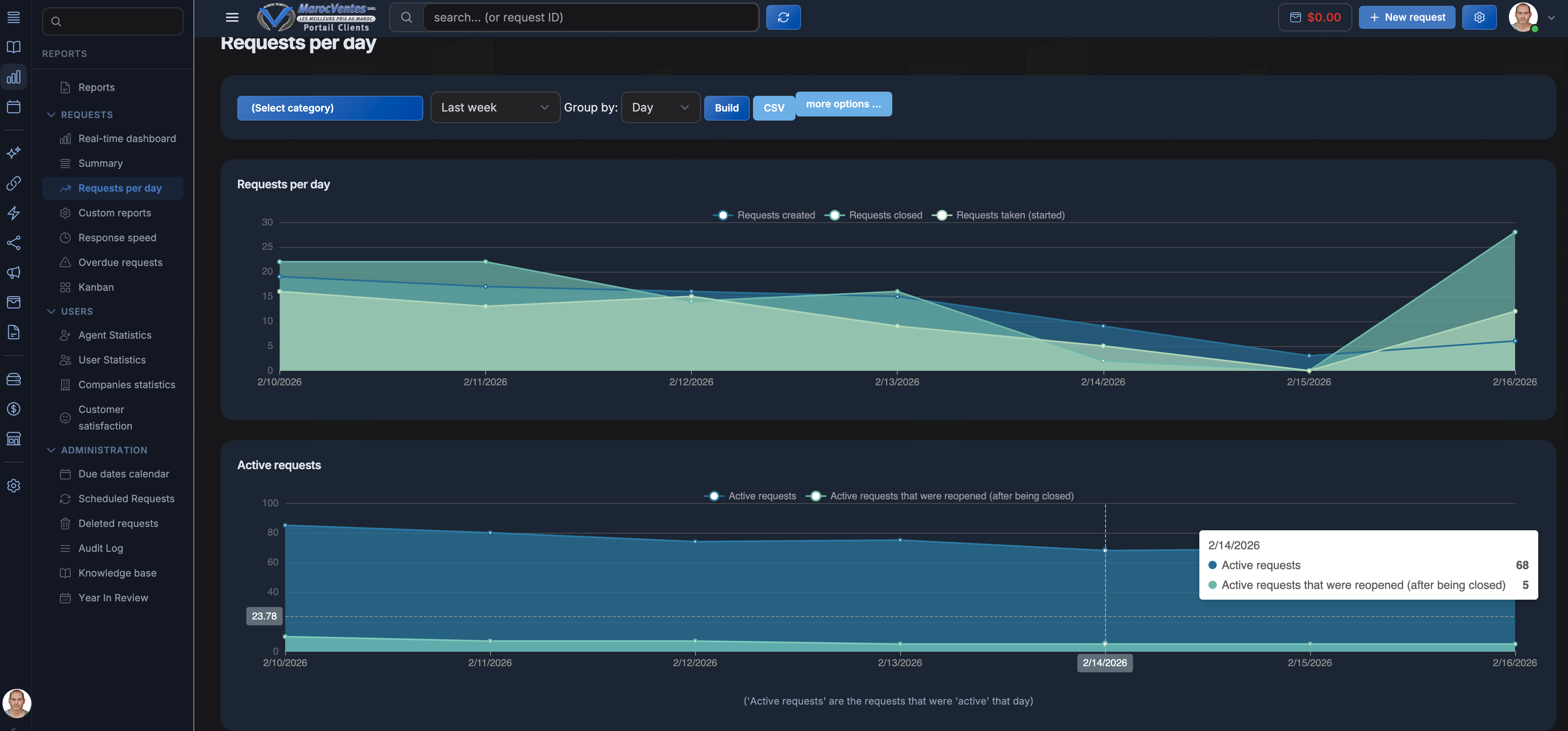
Real-time Dashboard

Live metrics at a glance

Monitor live conversations, agent activity, response times and customer satisfaction as it happens. Your real-time dashboard gives you instant visibility into every aspect of team performance.

  • Live agent status and workload tracking
  • Active conversation monitoring
  • Instant alerts for SLA breaches
Real-time Dashboard
SalesRep Real-time Dashboard
Conversation Reports
SalesRep Conversation Reports
Performance Analytics
SalesRep Performance Analytics
SalesRep Kanban
SalesRep Kanban Board View
Kanban Board

Visualize your pipeline

Drag and drop conversations across stages with a Kanban board view. See your entire sales pipeline at a glance, identify bottlenecks and move deals forward faster.

  • Drag-and-drop deal management
  • Custom stages and lifecycle tracking
  • Calendar view for scheduled follow-ups

Powerful features for actionable insights

Everything you need to transform data into decisions that drive growth.

Real-time Dashboard

Monitor live metrics and KPIs as conversations happen across all channels.

Custom Date Ranges and Filters

Drill down into specific time periods and filter data to find exactly what you need.

Export to CSV, SVG, PNG

Download reports in multiple formats for presentations, analysis or sharing with stakeholders.

Scheduled Automated Reports

Set up recurring reports delivered to your inbox on a daily, weekly or monthly basis.

Year-in-Review Analytics

Comprehensive annual performance reviews to track growth and set future targets.

Kanban and Calendar Views

Visualize your pipeline and schedule with flexible board and calendar layouts.

3x your business results with SalesRep

Join 1,000+ businesses using SalesRep to turn customer conversations into data-driven revenue.